Beskrivelse
Beskrivelse
Dette er en spesiell oppgradering for de som eier en LMB for å få det nye AMB Loudness Module.
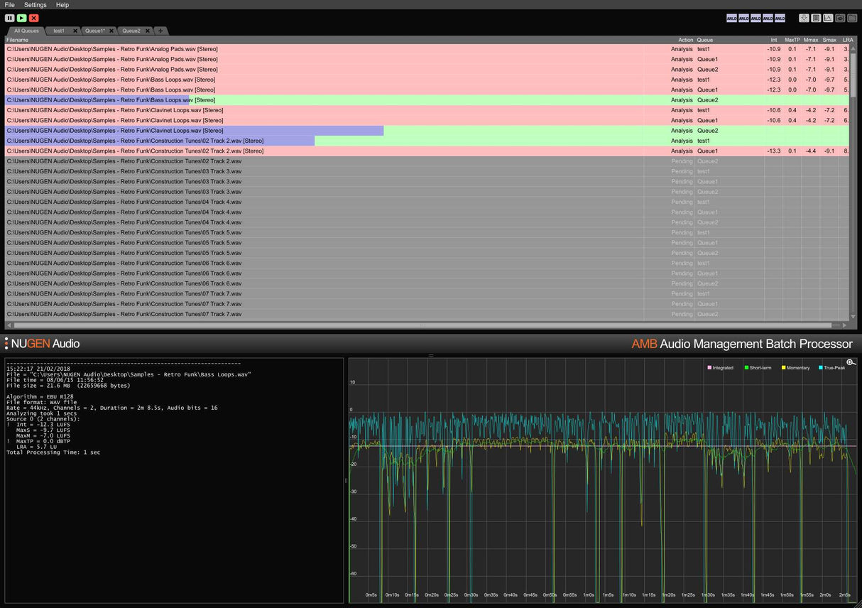
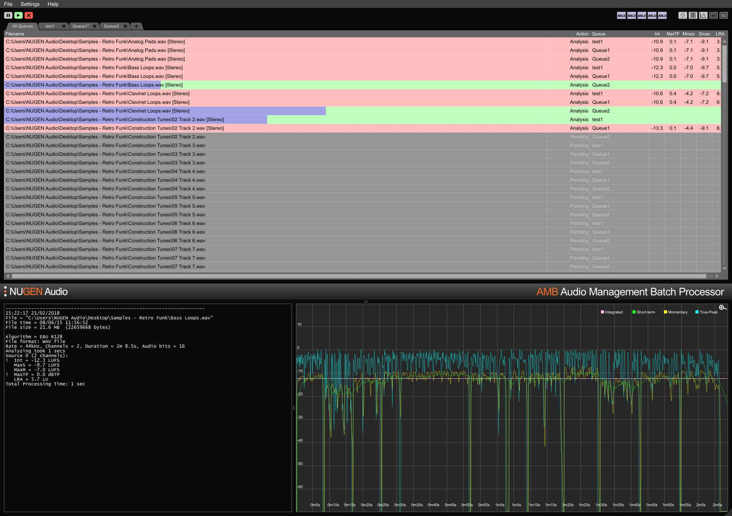
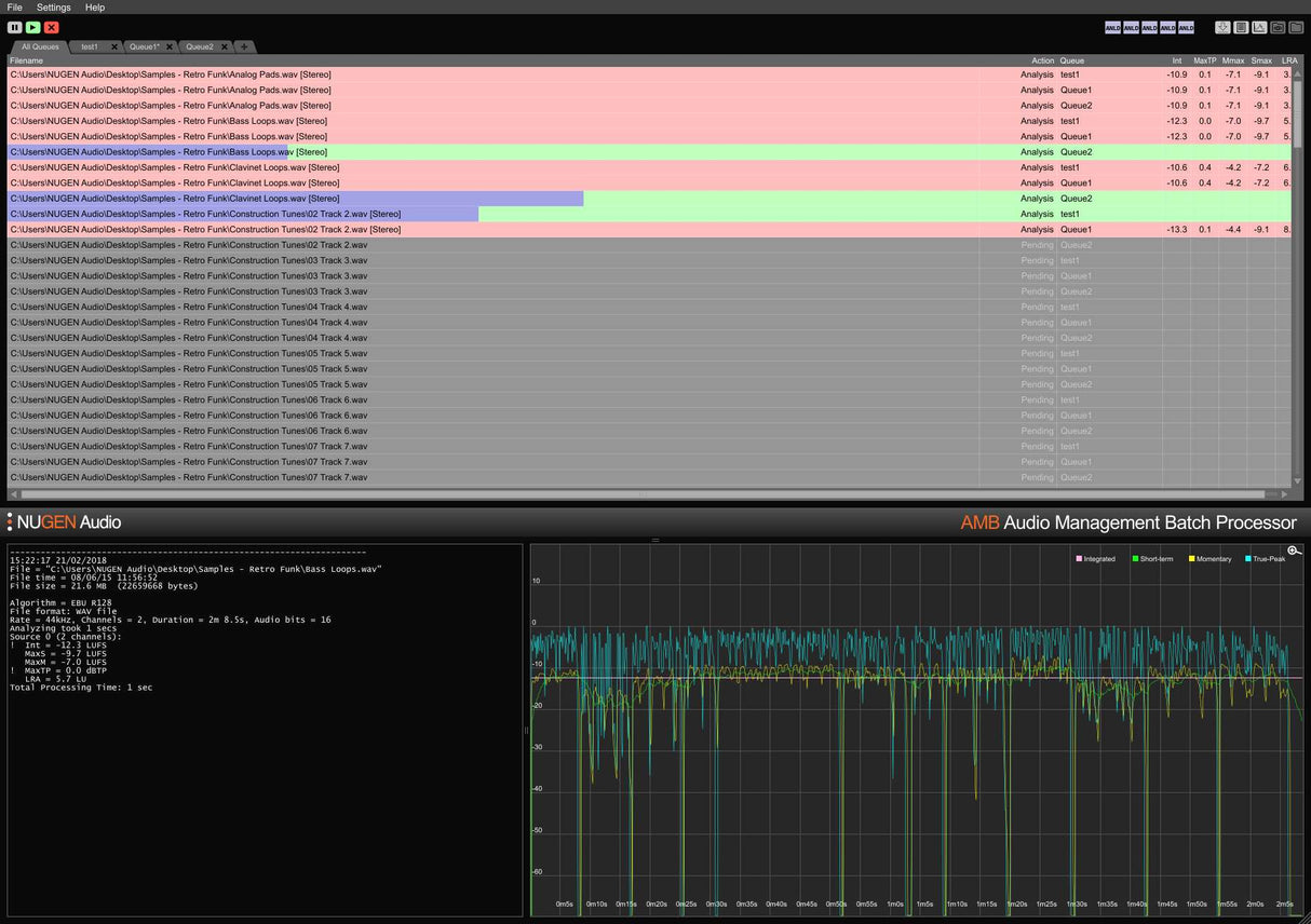
AMB er en modulær applikasjon for Windows og OSX som gjør det mulig for postproduksjonsanlegg å betydelig akselerere arbeidsflytene for en rekke forskjellige oppgaver, inkludert oppmixing og loudness management.
Den gir enestående kraft og kontroll ved å bruke trådede algoritmeprosesser og flere behandlingstråder som kan adresseres for parallell fil- og køhåndtering.



