NUGEN AMB Thread expansion
Beskrivelse
Beskrivelse
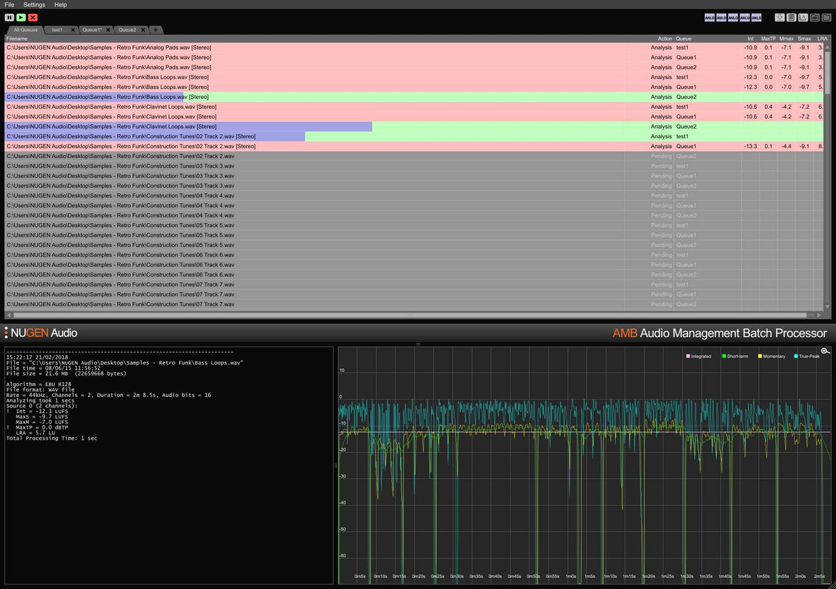
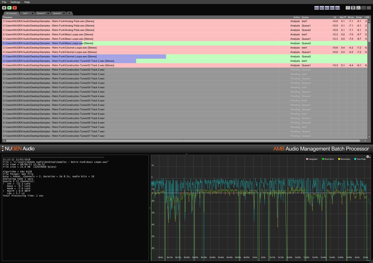
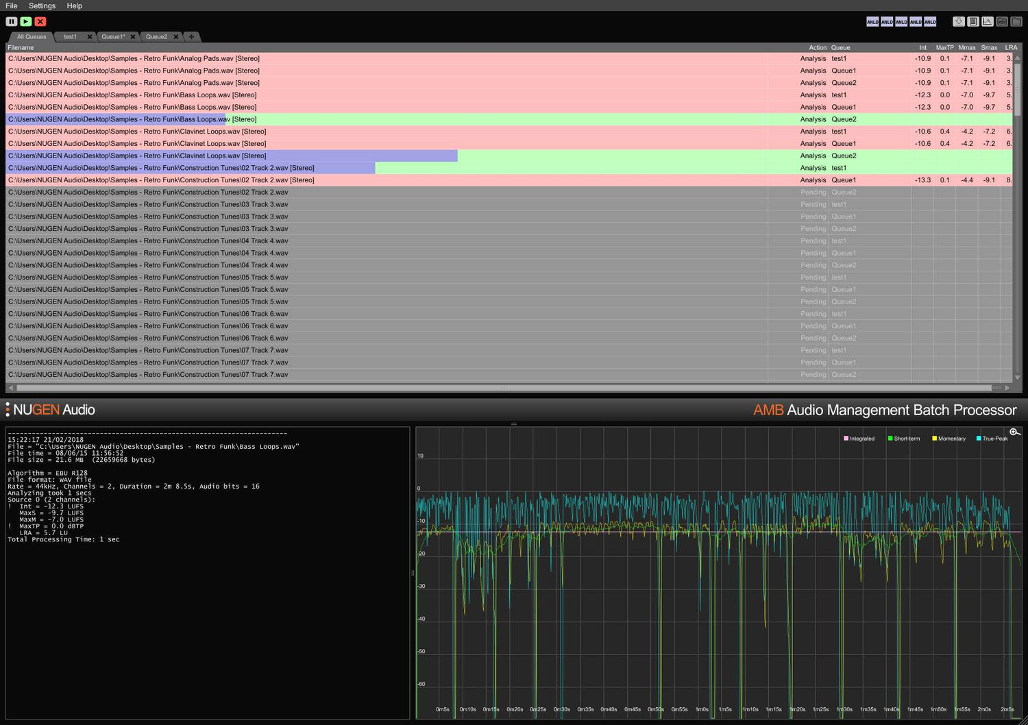
Som standard inkluderer den grunnleggende AMB-konfigurasjonen også to uavhengige behandlingstråder som optimaliserer arbeidsflyter ved å tillate to samtidige prosesser å kjøre parallelt. For enda større kraft og effektivitet kan en AMB trådutvidelse legges til; hver instans vil aktivere en ekstra behandlingstråd opp til totalt 16.
Features
- Loudness processing
- Automated upmix
- Scalable power
- Multiple simultaneous criteria
- Analysis at typically over 100x real-time
- Hot-folder
- Drag & drop
- Optional script-driven automation
- Detailed custom configuration
System Requirements
macOS
Windows



