AMB Enterprise extension
Mac OSX
Windows
Standalone Application
Beskrivelse
Beskrivelse
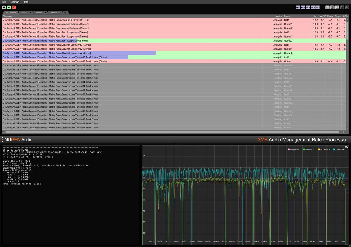
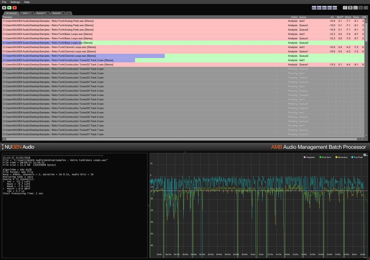
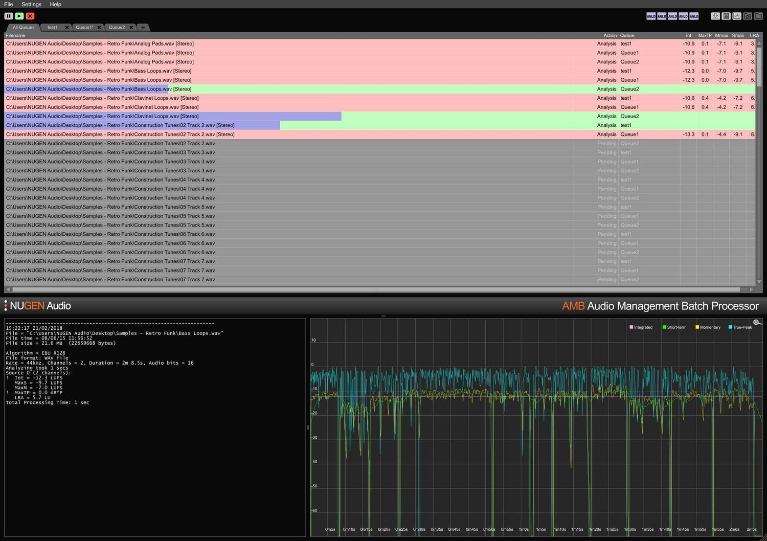
AMB er en modulær applikasjon for Windows og OSX som gjør det mulig for postproduksjonsanlegg å betydelig akselerere arbeidsflyter for en rekke forskjellige oppgaver, inkludert upmixing og loudness management.
Den gir enestående kraft og kontroll ved å bruke trådede algoritmeprosessering og flere prosesseringstråder som kan adresseres for parallell fil- og køhåndtering.




